+ Your Business to LocalHQ
Ai-Driven Local SEO Tool
Schedule business updates... Auto-respond to reviews... Let Ai do the heavy lifting... Learn from your growth metrics... Monitor your local rankings...
Transform how you manage, optimise, and grow your business on Google Maps. Our all-in-one AI-powered Local SEO software helps you automate listings, boost rankings, and attract more local customers – effortlessly!
✦ Why Choose LocalHQ?
Why Businesses Use Our Local SEO Tools
Whether you run one location or one hundred, managing your online presence shouldn’t be complicated. Our AI SEO tool combines automation, data, and simplicity to help you dominate local search results and grow faster.
✦ Detailed GBP Audit Tool
🧠 Audit Your Google Business Profile
Get Actionable Recommendations to Optimise Your Listing
Audit your Google Business Profile in more depth with a smarter tool built to uncover issues, highlight missed opportunities, and guide better local SEO decisions. Connect your profile, review detailed findings, track keyword coverage, and follow clear recommendations to improve visibility, strengthen trust signals, and keep your listing fully optimised.
✦ AI SEO Tool for Local Rankings
🤖 AI Google Business Listing Optimisation
Let the AI Optimisation Wizard Guide You Step-by-Step
Don’t know where to start? The AI Optimisation Wizard analyses your performance data and walks you through actionable steps to strengthen your profile. From improving local keywords to posting frequency, it’s like having a Local SEO expert built into your dashboard.
✦ Schedule Business Updates
🗓️ Schedule Posts, Events & Videos in Advance
Stay Consistent with Smart Scheduling Tools
Plan and automate your Google Business Profile posts, events, images, and videos for up to two months in advance. Keep your profile active, improve engagement signals, and save valuable time.
✦ Let Reviews Talk For You
💬 Google Review Autoresponder with AI
Build Trust Automatically with AI-Powered Responses
Respond to every review – instantly and intelligently. Our AI Review Responder writes personalised, on-brand replies that reflect your tone of voice, helping you maintain reputation and improve customer relationships.
✦ Local Rank Tracker
📍 Local Rankings & Visibility Checker
Track Your Local Search Performance Across Locations
Visualise how your business ranks in Google Maps for specific keywords and areas. The Local Rankings Checker uses geo-grid tracking to pinpoint where you appear — helping you spot gaps, opportunities, and growth areas.
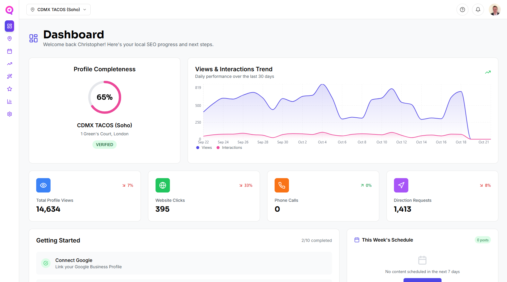
✦ White-label Reporting
📊 Reporting & Analytics Dashboard
Clear, Actionable Insights - No Spreadsheets Required
Measure impressions, calls, direction requests, clicks, and keyword trends with stunning visual dashboards. Your Local SEO reporting updates automatically, showing you exactly what’s working and what needs attention.
✦ Multiple-Listing Management
🗺️ Manage Multiple Listings
Manage Your Google Business Profiles in One Dashboard
Simplify multi-location marketing with our Google Business Profile management platform. Switch between branches, replicate best-performing strategies, and maintain brand consistency — all from a single, intuitive interface.
✦ Local Citation Management
📝 Order & Manage Local Citations
Order 25, 50 of 100 Local Citations Within LocalHQ
Manage and order local citations more easily with a built-in tool designed to strengthen consistency, support local SEO, and save time. Connect your Google Business Profile, choose a citation package, track progress, and download reports to expand your online presence with less manual work.
✦ Affordable Plans
💎 Unbeatable Value & Simple Pricing
AI Local SEO Software - Without the Agency Price Tag
Single
1 Listing
- Features:
- Dashboard
- Profile Manager
- Content Scheduler
- AI Assistant
- GBP Auditor
- Citation Manager
- Review Autoresponder
- Rank Tracker
- Analytics
Multiple
2-9 Listings
- Features:
- Dashboard
- Profile Manager
- Content Scheduler
- AI Assistant
- GBP Auditor
- Citation Manager
- Review Autoresponder
- Rank Tracker
- Analytics
Agency
10-29 Listings
- Features:
- Dashboard
- Profile Manager
- Content Scheduler
- AI Assistant
- GBP Auditor
- Citation Manager
- Review Autoresponder
- Rank Tracker
- Analytics
Enterprise
30+ Listings
- Features:
- Dashboard
- Profile Manager
- Content Scheduler
- AI Assistant
- GBP Auditor
- Citation Manager
- Review Autoresponder
- Rank Tracker
- Analytics
✦ FAQs
Answers to help you get started
Find quick answers to common questions about our local SEO tool & software.
A Google Business Profile management tool helps businesses control, optimise, and automate their listings across Google Search and Maps. With our AI-powered Local SEO platform, you can easily update business details, upload photos and logos, respond to reviews, and monitor performance — all from one dashboard. This ensures your business information is always accurate, consistent, and optimised for higher visibility in local search results.
AI plays a crucial role in enhancing your Google Business Profile performance. Our AI Local SEO software analyses hundreds of ranking factors - from keyword usage and review sentiment to post frequency and photo quality - to provide precise recommendations that improve local visibility. It continuously learns from real data, so your business stays ahead of algorithm changes and competitors in Google Maps results.
Yes - our Google Business Profile management platform is designed for multi-location businesses, agencies, and franchises. You can manage, update, and monitor hundreds of listings at once, ensuring brand consistency across every branch. The tool also provides consolidated analytics, allowing you to compare performance across locations and identify which listings generate the most engagement.
Absolutely. Our AI-powered Local SEO tool is built to make enterprise-level optimisation simple and affordable for small businesses. You don’t need to be a marketing expert - the AI Optimisation Wizard guides you step-by-step, suggesting what to improve and even automating tasks like posting updates, replying to reviews, or adjusting categories to improve local rankings.
The AI engine scans your existing Google Business Profile and compares it with top-ranking competitors in your area. It then identifies optimisation opportunities such as missing categories, weak keywords, or underperforming photos. From there, it automatically recommends or applies updates - helping you attract more clicks, calls, and direction requests directly from Google Search and Maps.
Yes. Our Local SEO analytics dashboard gives you clear, visual insights into how your Google Business Profile is performing. You can track keyword visibility, engagement trends, photo performance, and local ranking improvements in real time. The built-in geo-grid Local Rankings Checker shows exactly where your business appears in Maps search results, helping you measure ROI and adjust strategies for continued growth.
✦ Success Stories
See what our clients have to say
Real testimonials from professionals using LocalHQ to manage their Google Business Profiles. & generate more business as a result.
